반응형

1탄 : https://librat.kr/entry/Kubernetes-쿠버네티스-모니터링-시스템-구축-1
[Kubernetes] 쿠버네티스 모니터링 시스템 구축 - 1
쿠버네티스 모니터링 시스템을 구축하기 위해선 kube-state-metrics, prometheus, grafana가 필요하다. 1. kube-state-metrics clusterrole.yaml apiVersion: rbac.authorization.k8s.io/v1 kind: ClusterRole metadata: labels: app.kubernetes.io/
librat.kr
Prometheus 연결
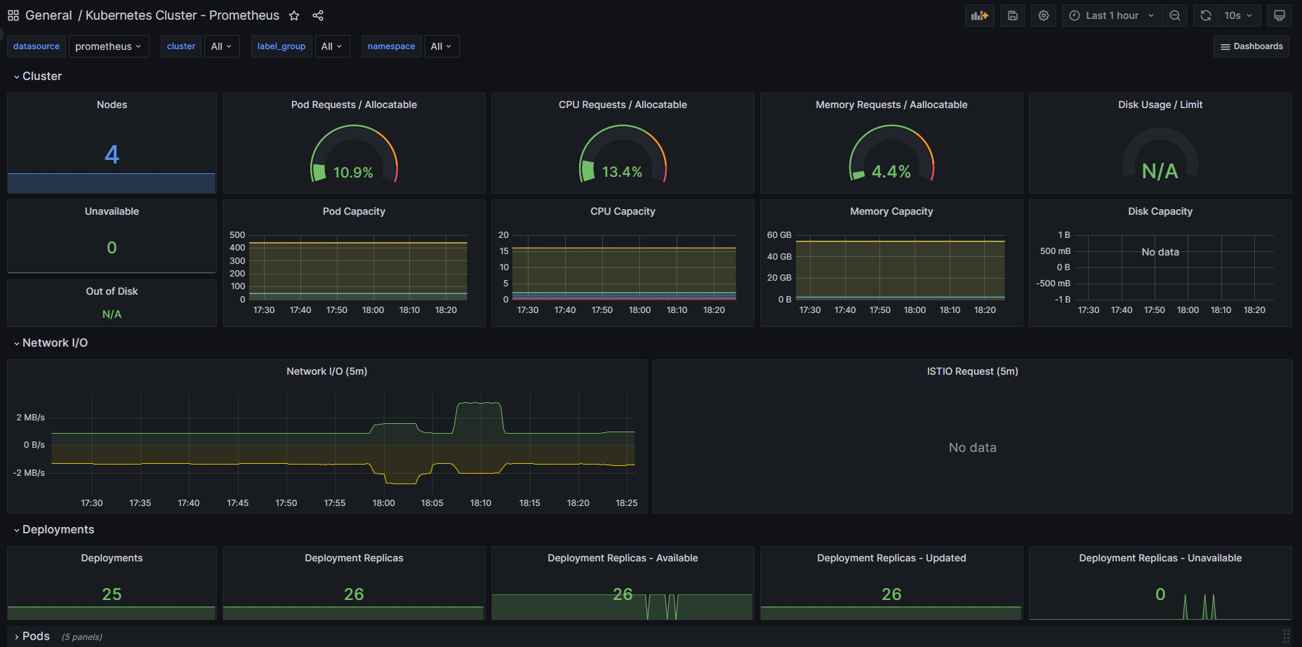
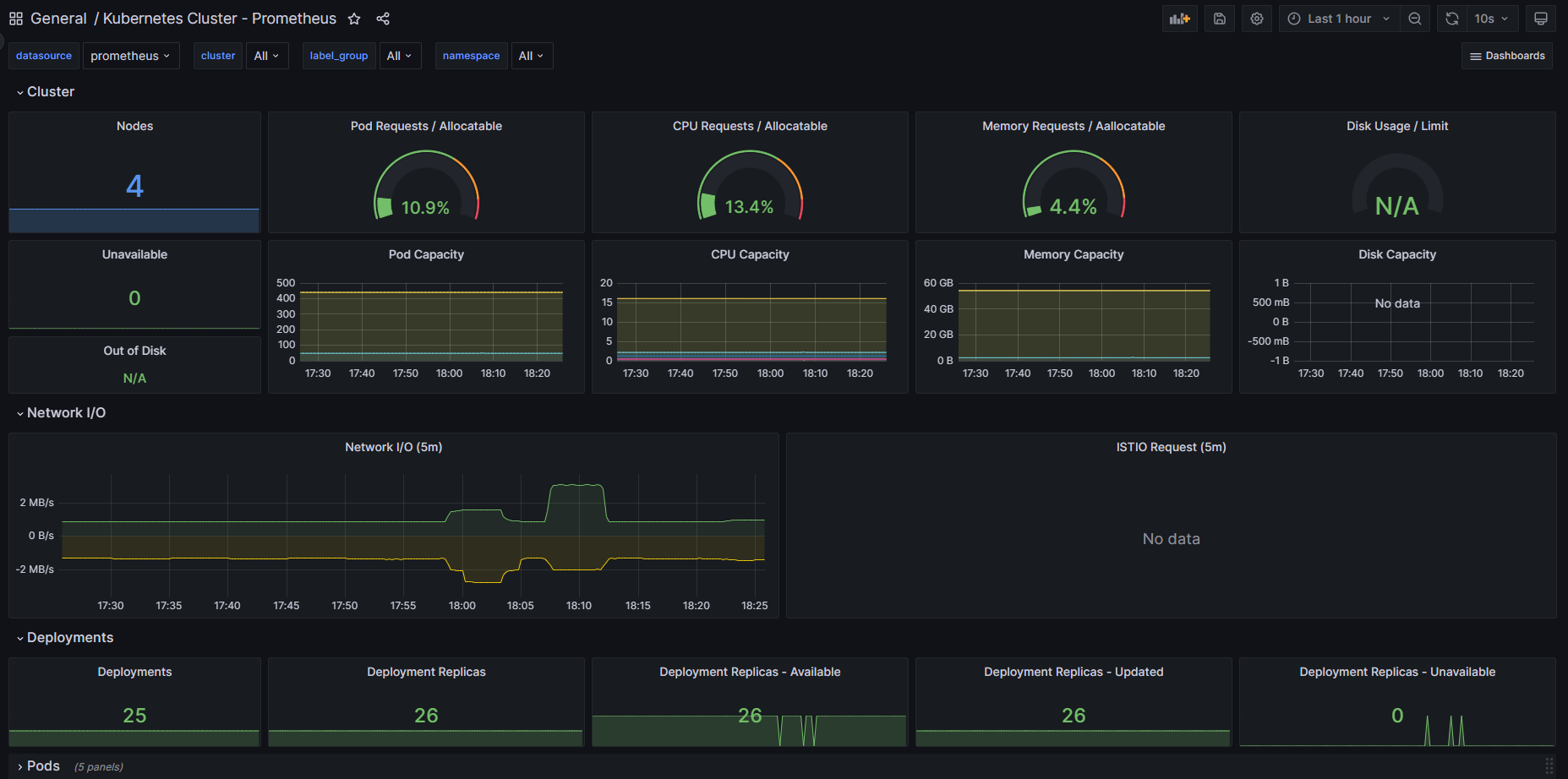
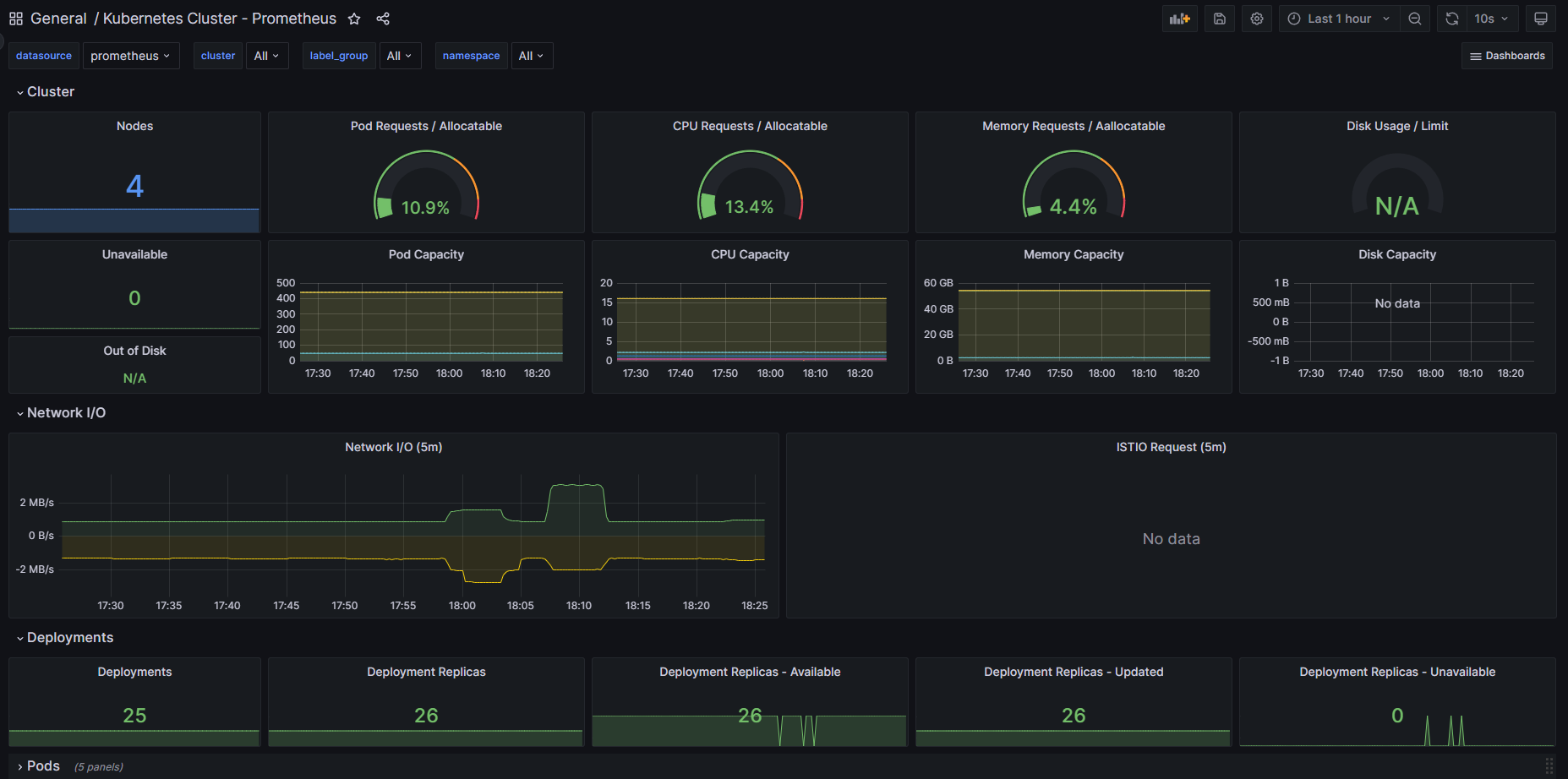
1탄에서 kube-state-metrics , prometheus, grafana 시스템을 컨테이너로 올렸다.
맨 처음 접속하게되면 add your first data source 를 눌러 진입한다.

이후 Prometheus를 선택한다.

HTTP - URL 부분의 프로메테우스의 URL을 지정해주고 save & test를 실행해 연결을 확인한다.
kubernetes default :
http://prometheus-service.monitoring.svc:8080

템플릿 불러오기
그라파나는 다른사람들이 만든 템플릿을 불러올 수 있다.
https://grafana.com/grafana/dashboards/
해당 URL에서 원하는 템플릿을 찾아 "Copy ID to clipboard" 를 눌러 복사한다.

이후 대쉬보드에 Import를 클릭하여 붙여넣기 후 Load를 누른 후 Import를 누른다.

database source를 설정해주어야 데이터가 정상적으로 보인다.

반응형
'쿠버네티스' 카테고리의 다른 글
| [Kubernetes] ETCD 백업 (0) | 2023.06.23 |
|---|---|
| [Kubernetes] Kubernetes 초기화 (0) | 2023.06.23 |
| [Kubernetes] 쿠버네티스 모니터링 시스템 구축 - 1 (0) | 2023.06.22 |
| [Kubernetes] EFK 구축 (0) | 2023.06.22 |
| [Kubernetes] Dynamic-provisioning NFS 구축 (0) | 2023.06.22 |